
耀先貴金屬專用焙燒爐,本裝置是專門處理含稀有金屬的固廢的專用焚燒爐,利用靜態或動態缺氧熱解850-1100℃,充分分解固廢中的有機類,便將殘留的灰渣中稀有金屬充分回用。
400-018-1183
耀先 貴金屬專用焙燒爐 簡介
貴金屬專用焙燒爐,本裝置是專門處理含稀有金屬的固廢的專用焚燒爐,利用靜態或動態缺氧熱解850-1100℃,充分分解固廢中的有機類,便將殘留的灰渣中稀有金屬充分回用 。
耀先 貴金屬專用焙燒爐 適用場所
針對回收固體廢物中的貴金屬回收處理,將含貴金屬廢物高溫安定焙燒、熱能有效利用(可考慮回收熱水或蒸汽)、尾氣安全達標排放、操作自動化等有機結合在一起的高科技焚燒處理,各行業均適用。
耀先 貴金屬專用焙燒爐 適用焚燒物
適用于處理活性炭或顆粒樹脂,去除有機成分,回收活性炭及廢棄物中含有的貴金屬。
耀先 貴金屬專用焙燒爐 技術特點
①該爐型為我公司新開發的爐型,適用于處理活性炭或顆粒樹脂,去除有機成分,回收活性炭及廢棄物中含有的貴金屬;
②利用托盤抽屜式進料裝料方式,對金屬的回收操作更加方便,靜態焚燒,飛灰少;
③托盤均采用耐熱不銹鋼材質,耐熱性能好;
④整套系統采用DCS控制系統,以實現其生產過程中的集中控制監視和管理的自動化。
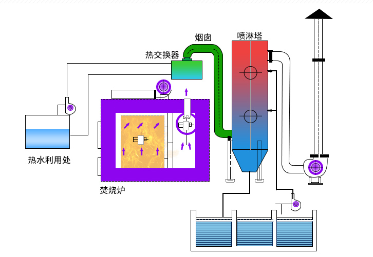
耀先 貴金屬專用焙燒爐 工藝圖
耀先 貴金屬專用焙燒爐 一站式服務

合作 · 流程
方案設計
定制設備
上門安裝
現場調試
售后服務
聯系 · 我們
耀先脈沖式布袋除塵器清灰技術好,氣布比大幅提高,具有凈化效率高、處理放量大、占地面積小、運行穩定、維修量小等特點,除塵效率可以達到99.5%以上。
催化燃燒設備主要是利用焚燒爐在催化劑的作用下將有機廢氣進行燃燒或氧化轉化為水和CO2, 從而達到廢氣處理的效果。RCO催化燃燒設備由于有催化劑的作用起燃溫度低,節省廢氣處理燃燒成本,安全性更高,是一種較為理想的通過觸媒催化反應(無明火)處理有機污染物的方法。RCO催化燃燒設備具有適用范圍廣,結構簡單,凈化效率高,節能、無二次污染等優點,已在國內外得到了廣泛應用。